Bitcoin Nodes recently hit an all-time high of 13,000+ from 11,613 in January. This is the first time the nodes are crossing the mark and increased from what it was in early 2021.
From the data released by Bitnodes.io, the reachable Bitcoin nodes achieve this increase earlier in July.
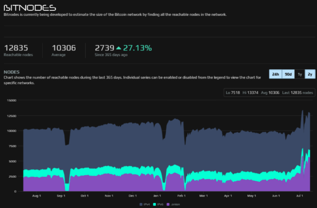
Bitnodes.io is a dashboard where you can find information about BTC statistics. According to the data there, the nodes reached 13,374 on the 5th of this month. But at press time, the platform has lowered the number to 12,835.
Related Reading | U.K. Sales Person Pleads Guilty For Using Bitcoin to Fund Islamic State (IS)
Another tracking website that posted the node count is Coin.Dance. According to its data, the nodes count is at 12,825.
Thus, bitcoin nodes facilitating its Core software are responsible for 98.77% of the total number. The rest of the 1.23% runs other implementations such as Bitcoin Knots and BTC, which many people don’t know.
Bitnodes’s Data On Nodes Count
The Bitnodes team released the Bitcoin Core 0.21.1 in May using a “Taproot activation code” at close to 5000 nodes. This number is according to Coin.Dance data.
This version is presently the favorite among entities that are running Bitcoin reachable nodes. From Bitnode’s data, the number is 40% of all the network node count or 5,125.

Moreover, Bitnode’s data shows almost half of the total node count is now running Tor. Early 2021, precisely in January, the number of reachable nodes on Tor was only a quarter.
Related Reading | Binance Bitcoin Open Interest Surges Despite Legal Scrutiny
Tor is a hidden and privacy-centric network. So, running Bitcoin Core on Tor ensures another layer of privacy as the network obfuscates the connecting nodes’ IP addresses.
From the data available on Bitnodes, the BTC network nodes count revealed that the number grew by 2,739 nodes in 2020. This growth further reinforces the Bitcoin decentralization culture.
Also, this recent growth is just like what is happening in the “Lightning Network ecosystem” The system is expanding notably, and its capacity has increased by more than 70% in five months plus.
At the beginning of July 2021, the public “Lightning Network” capacity grew above 1,800 Bitcoin. The result came after it added 100 BTC in less than one week.
According to the data from BTC Visuals tracking the Lightning Network Statistics, the LN nodes in the system were more than 12,800. This value is at its all-time highs from where it was before now.
A Brief On Bitcoin Nodes
Bitcoin Nodes are interconnected computers that share information based on defined rules. Bitcoin nodes are sometimes full nodes of light nodes. Full nodes are those programs that fully validate BTC transactions and also validates blocks.
These nodes keep the network running, and they also accept transactions & blocks from others, validates the transactions & blocks, and then relay them to other full nodes. Light nodes, on the other hand, operates based on the full nodes.
Related Reading | Bitcoin Mining Energy Consumption Becomes A Blockchain Heated Debate
These nodes don’t require many downloads & storage capacities. They merely download “blockheaders” from the BTC blockchain and don’t store the whole blockchain. In addition, light nodes use “simplified payment verification” to verify transactions.

While the Bitcoin nodes claim an all-time high, BTC keeps underperforming | Source: BTCUSD on TradingView.com
Featured image from Pixabay, Bitnodes, and chart from TradingView.com






